O2 Business
Smart Mobility

Mit der Smart Mobility Lösung von O2 Business behalten Sie alle Ihre Fahrzeuge im Blick

Die Smart Mobility Lösung von O2 Business bietet eine Komplettlösung für intelligentes Fuhrparkmanagement aus einer Hand. Sie verbindet die bewährte Telematik-Plattform und -Hardware von Geotab mit der zuverlässigen Konnektivität von O2 Business, um mehr über die Wirtschaftlichkeit von Firmenfuhrparks zu erfahren. Das ermöglicht eine bessere Ressourcenplanung, optimiertes Management von Firmenfahrzeugen und letztlich höhere Wertschöpfung bei geringeren Kosten.

Smart Mobility

Mit Smart Mobility bieten wir eine Plug & Play Lösung mit intelligenter Telematik für die Analyse und Auswertung der Fahrzeugdaten. Durch einfaches „Einstecken“ werden die Fahrzeuge innerhalb von wenigen Minuten intelligent und können Fahrzeug- und Motordaten erfassen. Dies führt zu weitreichende Anwendungsfelder für unsere Kunden.

Darstellung des MyGeotab-Dashboards auf verschiedenen Geräten mit Diagrammen zu Fahrersicherheit, Flottenkilometerstand, Kraftstoffverbrauch und Fahrverhalten.

Die Vorteile in Kürze

  • Herstellerübergreifend für alle PKWs und Nutzfahrzeuge
  • Einfache Plug&Play Installation und Inbetriebnahme
  • Automatisierte Erfassung von Fahrzeugdaten
  • Mehr Transparenz durch Echtzeit-Analysen und Berichte
  • Abläufe im Fuhrparkmanagement werden vereinfacht

     

Mehr Transparenz mit Smart Mobility

Smart Mobility ist die Lösung für Geschäftskunden, die ihre Flotten- und Fahrzeuginformationen im Griff haben wollen. Konnektivität und Telematik arbeiten Hand in Hand, um alle Fahrzeugdaten in Echtzeit zu erfassen und auszuwerten. Damit werden Geschäftsprozesse optimiert und Fahrzeuge intelligent im Blick behalten – mit voller Transparenz über den gesamten Fuhrpark.

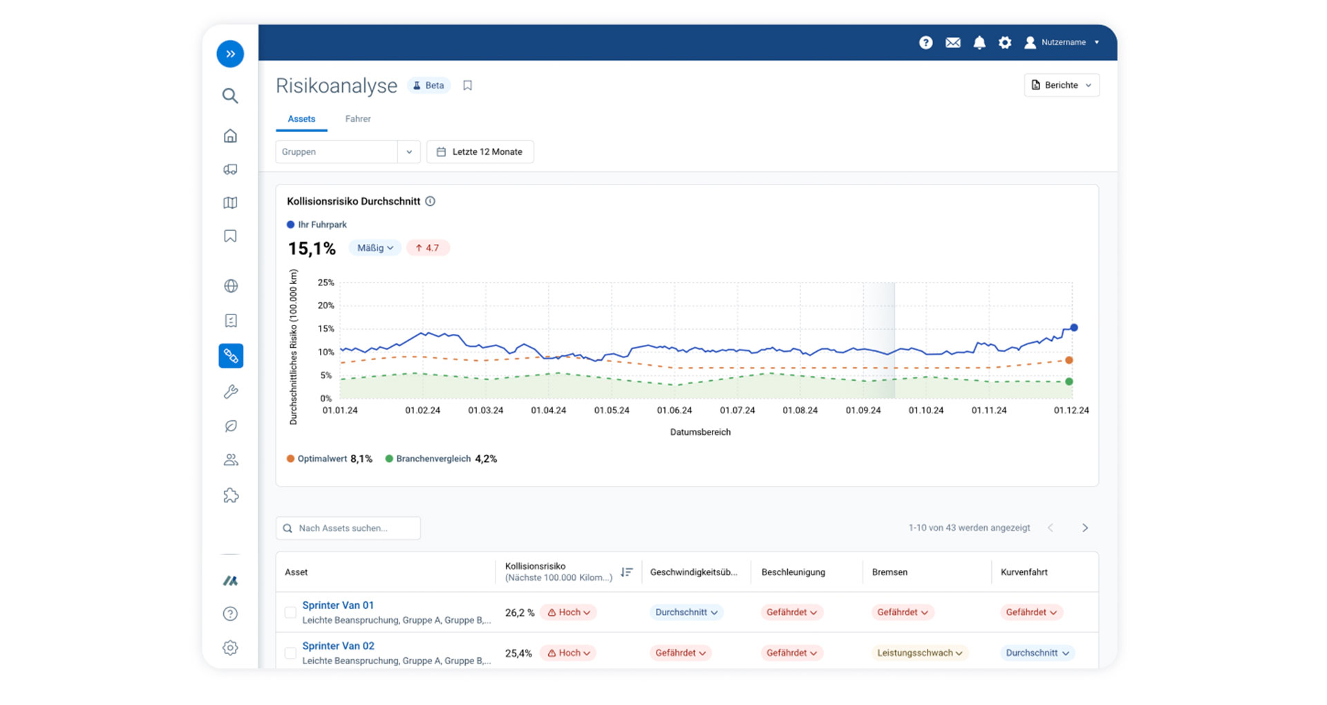
Screenshot der MyGeotab-Risikoanalyse mit Kollisionrisiko-Diagramm über zwölf Monate sowie detaillierter Risikobewertung einzelner Fahrzeuge im Fuhrpark.
Produktivität

Aufenthaltszeiten beim Kunden

Nicht geplante Stopps identifizieren

Genaue Ankunfts- und Abfahrtzeiten

Akkurate Fahrdistanzen

Optimierung

Kraftstoffverbrauch senken

Motorleerlaufzeit reduzieren

Tempoüberschreitungen reduzieren

Motorendiagnostik

Fahrzeugwartung

Sicherheit

Kollisionsmeldung

Risiko- und Sicherheitsberichte

Coaching im Fahrzeug

Sicherheitsgurtnutzung

Rückwärtsgangsignaltöne

Nachhaltigkeit

Erhöhung der Kraftstoffeffizienz

CO2 -Emission Erfassung

Leerlauf reduzieren

Fahrertraining

Konformität

Fahrer E-Protokolle

Lenk- und Ruhezeiten

Privatmodus

Erweiterbarkeit

Flexible Technologie

Systemintegrationen (Software Dev. Kit)

Hardware-Add-Ons & Software-Add-Ins

Die Fuhrparkmanagement-Plattform unterstützt Fuhrparkverantwortliche bei der Digitalisierung

Wo befinden sich meine Fahrzeuge? Welche Routen lassen sich optimieren? Wie ist der Zustand der Fahrzeuge und die Auslastung meines Fuhrparks? Wo lassen sich Einsparungen realisieren? Die Smart Mobility Lösung von O2 Business liefert Antworten auf diese Fragen. Die intuitive Fuhrparkmanagement-Plattform unterstützt Fuhrparkverantwortliche bei der täglichen Arbeit und der Bewältigung aktueller Herausforderungen in der Logistik- und Transportbranche.

 

Screenshot der MyGeotab-Kartenansicht mit Live-Fahrzeugtracking, inklusive Standortmarker, Batteriestatus und Menüleiste für Flottenfunktionen.

Mit Hilfe von Live-Daten aus den Fahrzeugen können Sie über die Fuhrparkmanagement-Plattform umfangreiche datengestützte Auswertungen einsehen und bewerten – z.B. Analysen zum Kraftstoffverbrauch, Fahrleistung, Ladezustand und Fahrverhalten. Durch benutzerdefinierte Regel- und Alarm-Funktionen werden Sie zudem frühzeitig über mögliche Schäden und Ausfälle von Fahrzeugen informiert. Die Smart Mobility Lösung macht es Ihnen einfacher, Ihre Fahrzeug-Flotte zu verwalten, automatisiert Ihre betrieblichen Abläufe und spart Kosten im Fuhrparkbetrieb. Ob nur wenige Fahrzeuge oder große Flotten mit Elektrofahrzeugen und Plug-in-Hybriden verschiedenster Hersteller: Mit O2 Business digitalisieren wir Ihre Fuhrparkverwaltung.

Umfangreiche Funktionen für Ihr Fuhrparkmanagement

Die Smart Mobility Lösung von O2 Business bietet Ihnen umfangreiche Funktionen zur automatisierten Fuhrparkverwaltung. Die folgende Funktionsübersicht verdeutlicht, welchen Mehrwert die integrierte Fuhrparkmanagement-Plattform bietet und welche Kernfeatures Ihnen beim täglichen Flottenbetrieb zur Verfügung stehen.

Übersichtstabelle der Funktionen des Web GO Telematik-Pakets von Telefónica/Geotab.
Dashboard in MyGeotab mit einer Übersicht ereignisbasierter Videoaufnahmen, darunter mögliche Kollisionen und scharfes Bremsen, sowie Detailansicht eines ausgewählten Vorfalls inklusive Standort- und Fahrzeuginformationen

Ereignisbasiertes Videomaterial für mehr Transparenz und Sicherheit

Die optional erhältliche Geotab GO Focus Dashcam liefert ereignisbasierte Videoaufnahmen, die bei kritischen Situationen wie scharfem Bremsen oder möglichen Kollisionen automatisch gespeichert werden. Die Videos lassen sich direkt in der Fuhrparkmanagement-Plattform einsehen, filtern und analysieren, sodass Sie Risiken schneller erkennen, Fahrverhalten nachvollziehen und gezielte Maßnahmen zur Verbesserung der Flottensicherheit ableiten können – datenschutzkonform und ohne dauerhafte Innenraumüberwachung.
 

Das könnte Sie auch interessieren